好物周刊#104:星球视频
作者:村雨遥
不要哀求,学会争取,若是如此,终有所获
🎈 号外
最近,公众号之外,建立了微信交流群,不定期会在群里分享各种资源(影视、IT 编程、考试提升……)&知识。如果有需要,可以扫码或者后台添加小编微信备注入群。进群后优先看群公告,呼叫群中【资源分享小助手】,还能免费帮找资源哦~
一、项目
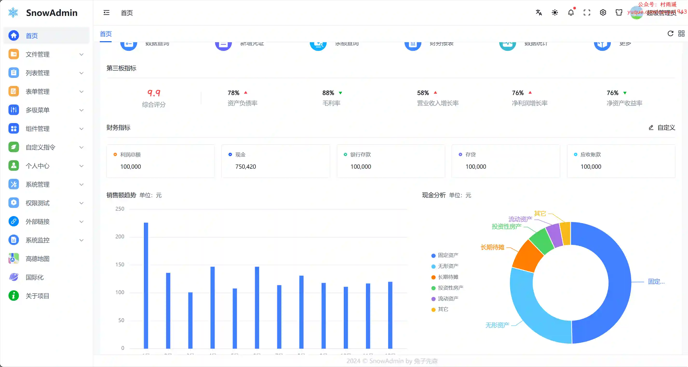
1. SnowAdmin
一个清新优雅、高颜值且功能强大的后台管理模板,基于最新的前端技术栈,包括 Vue3, Vite5, TypeScript, Pinia。它内置了丰富的主题配置和组件,代码规范严谨,实现了自动化的文件路由系统。SnowAdmin 提供了一站式的后台管理解决方案,无需额外配置,开箱即用。

2. Univer
一个前后端同构的全栈开发框架,可以在 web 端和服务端创建、编辑电子表格、文档以及幻灯片。

3. Kirara AI
一款支持主流大语言模型、主流聊天平台的聊天的机器人!支持快速接入微信、 QQ、Telegram 等聊天平台。支持 DeepSeek、Grok、Claude、Ollama、Gemini、OpenAI 等大模型,具备工作流系统、网页搜索、AI 画图、人设调教、虚拟女仆、语音对话等功能。

二、软件
1. 极狐加速器
采用开源,可以说是安全性拉满,专门针对网络游戏延迟优化,一键因网络问题造成的游戏卡顿、延迟、掉线、加载缓慢等一系列问题,完全免费无套路,游戏体验提升 1000%,永久免费加速,为你提供更好的游戏操作体验,为游戏玩家解决延迟、掉线、卡机,高 ping 等网络问题,有效提升网络稳定性,极致降低延迟。

2. 星球视频
还在为下载各个影视 APP 而烦恼么,聚合各大平台高清影视资源。引爆视觉,横扫剧荒,人手一星球,追剧真上头!

3. HexHub
为程序员和运维人员量身打造的一站式开发运维利器,先进的数据库、Docker、SSH、SFTP 桌面 GUI 工具。

三、网站
1. 读典籍
提供丰富的中华经典阅读体验,包括文白对照、交互式注释及导读工具。平台让阅读古籍变得轻松有趣,提供文章分节、人物、事件等丰富的阅读辅助功能。

2. 蚂蚁 PPT
一个 AI 在线智能生成 PPT 的平台,主要功能包括:AI 智能写 PPT,PPT 在线编辑、修改和导出,提供根据主题,文档,文本等多种方式生成ppt。

3. 全球地铁线路图与查询指南
如果您需要使用简化的地铁线路图查找您的位置、目的地或景点,那么你一定需要它。网站提供嵌入地图中的世界各地地铁线路,让我们能够在地图上可视化路线并清晰地了解地铁系统。

四、插件
1. Fleeting Notes
快速,高效,安全的笔记的最终解决方案。无论您是在使用手机、平板电脑还是浏览网页,都可以在瞬间捕捉到您的想法,使它们保持有序和可访问,同时保持对数据的控制,搭配 Obsidian 使用更高效。

2. GoodPlan
把你的日常待办事项列表,变成你的浏览器新标签页。

3. 微信读书笔记助手
一个还不错的微信读书笔记工具,方便你导出书本标注等内容,尤其对常使用 Markdown 做笔记的用户比较有帮助。

五、资料
1. Student-resources
主要介绍利用学生、教职工身份可以享受到的相关学生优惠、教育优惠或教师优惠的权益。

2. 颈椎病康复指南
颈椎病腰突康复指南,为程序员群体提供简单可靠的康复指南,希望以此能唤醒大家对颈椎、腰椎健康的注意。

3. Jest 实践指南
结合了作者自身实践、Kent C. Dodds 文章、StackOverflow、Github Issue 以及别的博客最终总结出来的一套实践指南。主要包括基础实践、测试思路、项目实践方面的内容。

✍️ 说明
周刊专栏相关信息:
如果你阅读到这里,说明我的工作没有白费。如果你想推荐项目/网站/软件/资源,欢迎提交 issue 或者添加我 个人微信:coder_cunYu 与我交流。
⏳ 联系
想解锁更多知识?不妨关注我的微信公众号:村雨遥(id:JavaPark)。
扫一扫,探索另一个全新的世界。



